365betway - 必威棋牌网址
当前位置:首页 > batway官网登录入口 > 工厂/园区
当前位置:首页 > 88必威中国 > 工厂/园区
九江4.5MW光伏系统项目
2024-12-14
浏览:6918次
作者:admin
  • 分享

项目名称:九江4.5MW光伏系统项目

项目类型:必威首页登入智慧光伏系统

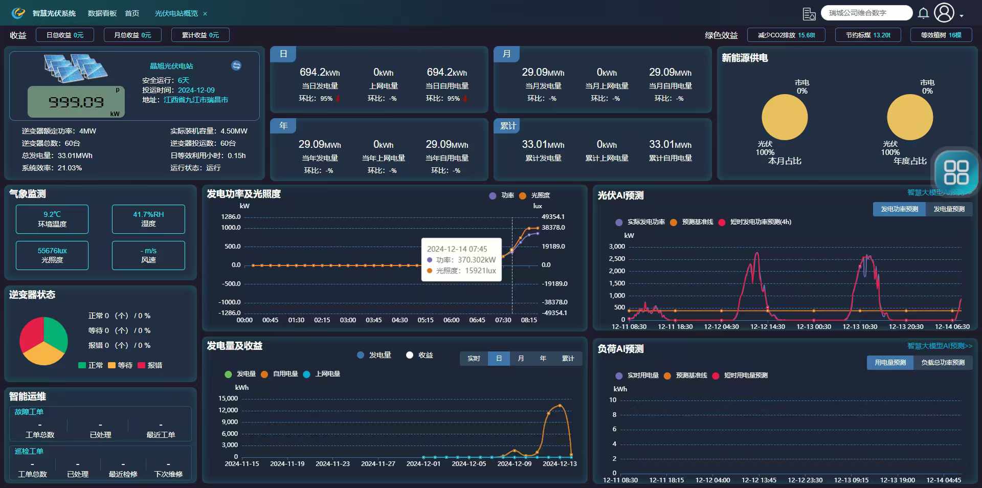
项目概况:位于濂溪产业园的九江晶旭新能源有限公司,是一家集太阳能技术研发、太阳能组件生产、太阳能市场化应用、太阳能解决方案为一体的科技智造企业。通过必威首页登入智慧光伏系统具备发电统计分析(发电量、功率、效率、收益等)、智能监控(温湿度、光照度、风速等)、发电AI预测(短时、长时)、智能告警等功能实现智能化运维管理。









项目需求提高能源利用效率,并增强能源管理的智能化水平,在满足自身用电需求的基础上,能够积极响应电网的负荷平衡要求,为电力系统的稳定运行贡献力量。

解决方案:实时采集光伏发电设备及企业用电端数据,为决策提供依据。

项目改造后效果:帮助平衡电网的负荷,实现能源高效利用与可持续发展


版权所有 © 联系我们  地址:长沙高新开发区东方红北路601号北斗产业园A-1栋702-704  公司电话:400-853-1766  
网站ICP备案号:湘ICP备18007650号
Baidu
map